截了一张测试环境的图,来看一下不同角色的节点,对不同集群资源的要求。
搭建的集群,是三个 master节点,以及六个数据节点。
## 以下是所有的的节点的负载情况
从下边的图中可以看出来,我们并不需要对master节点分配太多的堆内存。这个根据自己的使用再合理的调配。
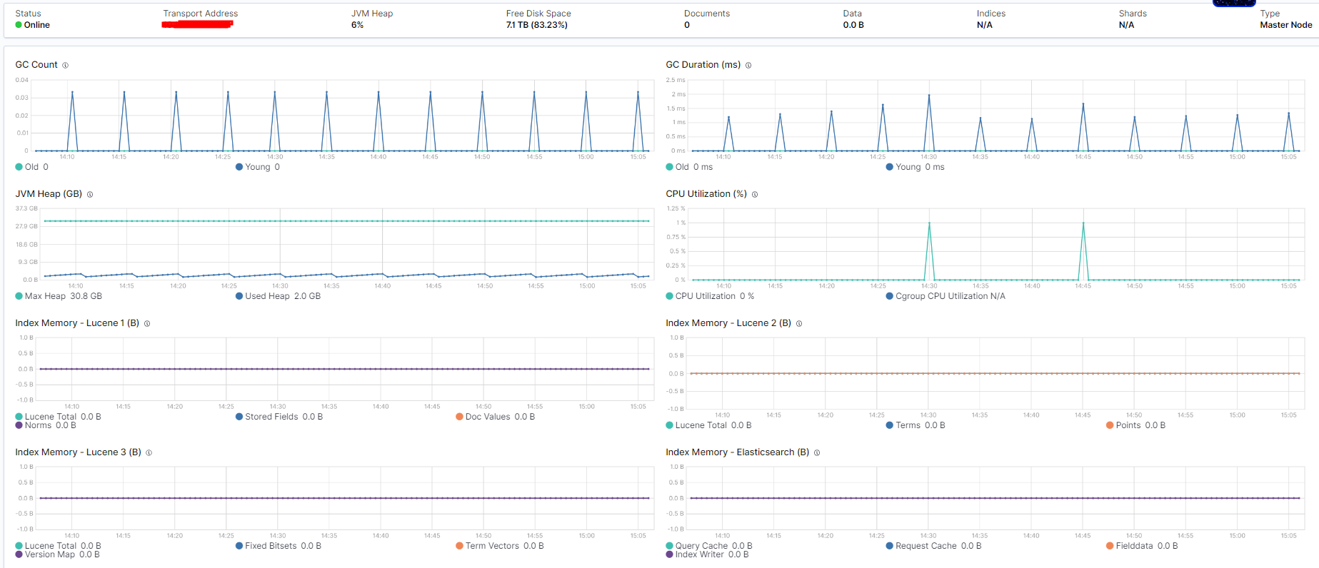
## 其中一个 master节点的情况:
可以看到,其实我把主节点的堆内存分配的太大了,这就造成了资源的浪费。
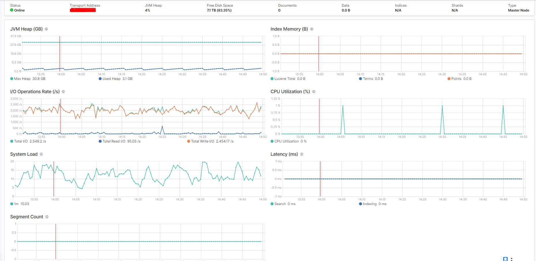
## 这是一个数据节点的情况:
## master节点垃圾回收的情况
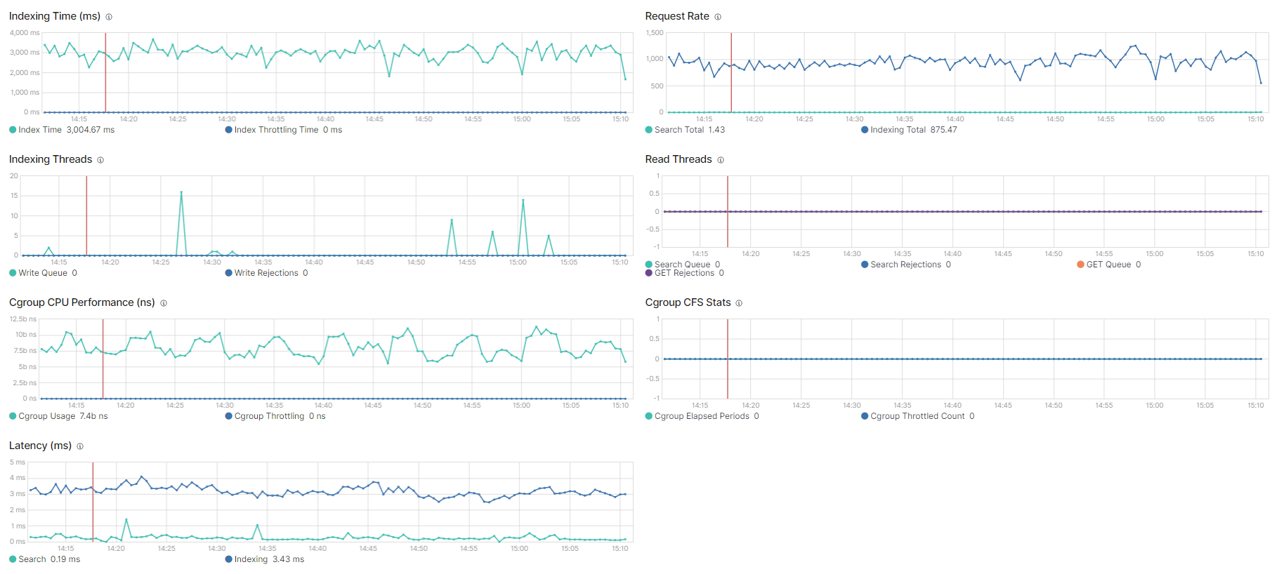
## data节点的GC 情况
其实我们想要做调优,就要根据这些数据来做调整。
想要看到这些数据的条件是:需要有kibana,并且es 集群是正常使用的,然后季集群开启了 x-pack
然后到kibana上来:点击这里
