随着可视化技术的进步与发展,传统再生水厂组态系统所展示的组态页面已逐渐无法满足当前现阶段多样化的展示手段。使得系统对污泥处理处置及生产运行成本方面的监控、分析方面较为薄弱,急需对信息化应用成果和各项信息资源进行多元化的展示并支持多元化终端的便捷访问。
图扑软件 HT 可视化技术采用 B/S 架构,通过对传统二维的水厂组态图进行重构设计,对接测点数据实现 Web 化跨平台多端访问,无论是 PC、PAD 或是智能手机打开浏览器,即可随时访问监控场景。并支持集成至 B/S 端,与其他主流前端框架如 Angular、React 和 Vue 等无缝融合,打破了以往用户在控制室内控制场景的局限性,通过数据驱动形式让新型组态得以使用 2D/2.5D 等不同形式实现多样化展示。
效果展示本期案例介绍的是对再生水厂厂区内的主要工艺流程进行 2D/2.5D 可视化设计,根据业务单元“消化池系统”、“絮凝剂系统”、“外来污泥接收系统”进行分类设计,结合接入测点后监测到的实时数据,直观呈现工艺流程和工艺设备的运行状态。
消化池系统什么是污泥的消化?厌氧消化是利用厌氧微生物经过水解、酸化、产甲烷等过程,将污泥中的大部分固体有机物水解、液化后并最终分解掉的过程。产甲烷菌最终将污泥有机物中的碳转变成甲烷并从污泥中释放出来,实现污泥的稳定化。
消化池传统组态图
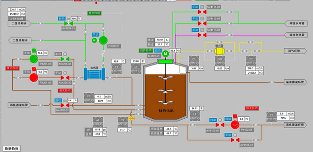
图扑软件 HT 可视化界面中,消化池系统分为 2D 与 2.5D 两种模式。2D 组态模式中,主要展示了消化池、换热器、阻火器、主要阀门、多级管道等。其中消化池通过绑定池内液位、温度,搅拌机电流、轴温、频率来监测生产数据。另外,可通过界面下发指令,实现远程控制搅拌机模式切换的目的;整体组态系统中的各类阀门,可通过后端传输的接口,展示出流量、流速、压强等数据,同时可切换手动与自动模式;关键管路上还可监控 PH 值、水温、实时流速等数据。
2.5D 效果展示2.5D 组态界面采用了较为科幻的风格设计,通过立体的效果展示整个消化池系统的工艺流程与运行监测。
絮凝剂制备系统絮凝沉降进行固液分离的方法是目前水处理技术中重要的分离方法之一,采用水溶液高聚物为絮凝剂来处理工业废水、生活废水、工业给水、循环冷却水、民用水时,具有促进水质澄清,加快沉降污泥的过滤速度,减少泥渣数量和滤饼便于处置等优点。
絮凝制冷传统组态图
全新的 2D 组态界面中,通过图扑软件 HT 引擎技术,实现组态图元流畅的动态效果开发。本系统中展示了 3 条絮凝剂制备产线流程,采用固定面板的方式展示制备系统的液体浓度、制备次数、搅拌模式设定、系统运行状态等实时数据;以及关键设备制备罐、储备罐液位,主要阀门数据等。
2.5D 效果展示2.5D 效果更具空间立体感,实现与现实场景中相符的空间分布效果。
外来污泥接收系统污泥处理处置应遵循源头削减和全过程控制原则,加强对有毒有害物质的源头控制,根据污泥最终安全处置要求和污泥特性,选择适宜的污水和污泥处理工艺。
外来污泥接收传统组态图
污泥处理处置的目标是实现污泥的减量化、稳定化和无害化;鼓励回收和利用污泥中的能源和资源。坚持在安全、环保和经济的前提下实现污泥的处理处置和综合利用,达到节能减排和发展循环经济的目的。
外来污泥接收系统主要展示了污泥存储、脱水、外运流程,关键节点数据包括仓料位、斗料位、稀释泥单元液位、稀释水单元液位,以及关键管路上的流量、压强数据;主要阀门支持切换手动与自动模式
2.5D 效果展示使用 2.5D 组态界面,可以更直观地看到整个工艺的流程分布以及各个子流程的工艺走向。
以上图扑案例体现的再生水厂工艺流程监控系统,仅仅是整个体系的冰山一角。实现全新的、全套的水厂 2D/2.5D 组态工艺的最终目的,是为了满足集团决策以及管理人员对其所属业务单元实施运营、管理、指挥、调度等多维度综合应用,帮助企业快速落地配水、净水、输水以及工艺、设施的精细化管理全流程,高效规避城市供水出现的二次污染问题,为集团生产运营管理调度建立可信的可视化决策平台。
图扑软件还支持采用 3D 轻量化建模形式搭建水务监管平台,依托 GIS、BIM、视频融合等技术,合力构建数字底板,实现全面感知排供管网运营状况,加强对水务建设全生命周期管理。
在“十四五”时期,规划明确了要构建智慧水利体系,以流域为单元提升水情测报和智能调度能力。在此背景下,全国各地都在如火如荼地推进智慧水务建设进程,以降低漏损率提高管理效率为目的,加速实现水务信息数字化、设备控制自动化、决策分析智能化发展。
相较于 InTouch/IFix/WinCC 这些传统组态软件,图扑基于 Web 的平台更适合 C/S 向 B/S 转型的大趋势,多元素丰富的可视化组件和支持快捷的数据绑定方式,可用于快速创建和部署。为各类工业场景提供 2D、2.5D、3D 多种清晰美观的可视化服务模式。
同传统界面相比,图扑满足工业物联网现代化的、高性能的、跨平台(桌面 Mouse /移动 Touch /虚拟现实 VR)的图形展示效果及交互体验。轻松打开移动端与终端需求界面,是 C 端平台所不具备的优势,并实现触屏设备的单指旋转、双指缩放、三指平移操作,无需再为跨平台的不同交互模式所烦恼。同时还支持结合 VR/AR 进行展示,让用户能够沉浸在虚拟环境中进行体验,尤其对工厂、车间、生产线等大型场景更具有优势。
图扑软件先进的组态界面非常适用于实时监控系统的界面呈现,多年来已广泛应用于电信网络拓扑和设备管理,以及工业生产、城市园区、轨道交通、电力能源、仓储物流、化工冶金等工业自动化(HMI/SCADA/MMI)领域,业务涵盖数据展示、态势感知、科学决策等全生命周期监控。将目光锁定在诸多产业链瓶颈环节,以数字技术与各领域融合应用为导向,推动行业跨界创新,致力成为我国工业互联网领域的国产化担当和图形组态领域的领导性品牌。
