云提供商提供了一些解决方案,可帮助您在基于云的 IT 基础架构中实施一种查看、观察和管理运营工作流的方法。阿里云提供 CloudMonitor 监控解决方案,可帮助您监控阿里云上托管的数据库、Web 服务器、网络和其他服务。
今天87cloud就详细聊下如何使用阿里云国际应用配置管理服务管理云原生应用配置
什么是阿里云监控?为什么要使用它?云监控 是一项通过一站式、开箱即用的企业级监控解决方案监控阿里云资源和互联网应用的服务,具有云服务监控、站点监控、自定义监控等服务,为您的产品和业务保驾护航。监视服务高效、全面且经济高效,允许你根据事件、自定义指标、警报和日志监视 IT 基础结构和服务质量。
云监控允许您监控阿里云服务的指标,检测云审计服务实例或运营商服务器上托管的网站的可用性,并为指定指标配置告警规则。
它提供应用程序组和警报模板来监视您的资源,并提供下图中的功能:

如果您还没有 ECS 实例,请创建一个 ECS 实例。登录您的阿里云账号,转至弹性计算服务:

在左侧面板中,滚动到实例和映像,然后选择实例以创建新的 ECS 实例:

我们将选择即用即付实例:

选择操作系统和磁盘大小:

您需要选择实例所在的 VPC:

选择访问方法(密码或公钥):

选择默认资源组:

检查您的配置和顺序:

您可以看到您的新实例:

云监控可以监控您的服务器和应用程序的重要资源。按照我们的指南安装一些您将尝试监控的服务:
在 Ubuntu 20.04 ECS 实例上安装带有 Let's Encrypt 的 LEMP 服务器
安装这些服务后,您可以继续使用云监控。
配置云监控监控如果您想使用电子邮件警报等功能监控ECS或AsparaDB RDS实例等服务,则需要使用CloudMonitor:

您将看到云监控首页:

首先,我们需要创建将接收警报的联系人。默认情况下,阿里云账号的所有者将收到以下警报:

但是,即使账户不是在阿里云上创建的,您也可以创建新联系人。填写姓名和电子邮件以接收帐户的电子邮件链接激活:

激活其帐户后,状态将更改。您还需要创建一个警报组,其中包含已创建的不同联系人。这些警报组可以帮助您组织策略:

现在联系人已经创建好了,我们需要将 ECS 实例添加到云监控中。您可以为 ECS 实例激活主动警报:

云监控可帮助您监控ECS实例的CPU使用率、内存使用率、磁盘使用率和公网出站带宽。进入面板上的云服务监控,选择您的弹性云服务器:

或者,您可以转到主机监视器:

单击此项可在主机上安装代理。您将收到确认,然后看到状态更改为正在运行。单击刚添加的服务器以查看默认警报。您还可以查看操作系统监控(CPU,内存等的消耗):

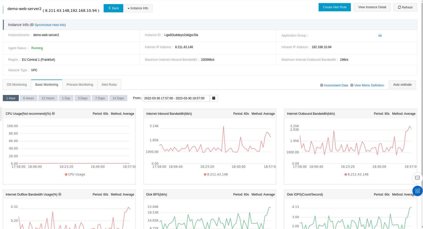
您还可以看到基本的监控仪表板:CPU,互联网等:

您可以看到一些应用程序(如Nginx等)的进程监控:

您可以创建新规则并通过设置阈值对其进行个性化设置:

指明将接收电子邮件警报的联系人组:

如果规则对此配置不满意,则您之前配置的联系人将收到电子邮件警报。
